Back in 2018, LexisNexis acquired the digital identity platform ThreatMetrix for just under $820 million in cash. In 2021, ThreatMetrix co-founders Reed Taussig and Alisdair Faulkner returned to the world of startups when, together with a number of ex-ThreatMetrix engineers and execs, they launched Darwinium, a fraud prevention platform that focuses on protecting fintech, e-commerce, financial services, gaming and gambling services at their digital perimeter without putting too much of a burden on users.
In late 2022, the company raised a $10 million seed round led by Australian VC firm Blackbird alongside Airtree. A number of prominent angel investors, including Naval Ravikant and Jeff Fagnan also participated in this round. Today, Darwinium announced that it has raised another $18 million in a Series A round led by U.S. venture partners, with participation from its existing investors.

“Fraud is just getting worse,” Faulkner explained. “There’s a lot of companies — ThreatMetrix among them — that are doing an admirable job. But fraud still is getting worse despite all of these tools. Merchants and banks are just deploying more and more and more [of these tools], but they’re all disconnected, they don’t share the same data model, and the result is increasing costs to try and stop the fraud, increasing friction for customers, and just more lost revenue over time. Then you throw in the potential of AI and it just suggests that things are going to get worse before they get better.”
Faulkner described Darwinium as “the self-driving car for digital security and fraud. You can’t just build a defense, you actually have to build something that simulates the attack using generative AI models. People are looking at that in terms of images, deepfakes, and others. Darwinium is the first company that is pioneering this approach to be able to have not just defense but also simulating attacks and having those solutions duke it out.” (I guess that’s AI security Darwinism at work…)

Faulkner argues that even the best bot detection tools today are still blunt tools that can’t understand customer behaviors — something that fraudsters can now leverage thanks to AI. For customers, that means more CAPTCHAs they have to solve before they can make a purchase, which isn’t a great user experience, all while fraud teams can’t be sure that bots aren’t making it past their perimeter.
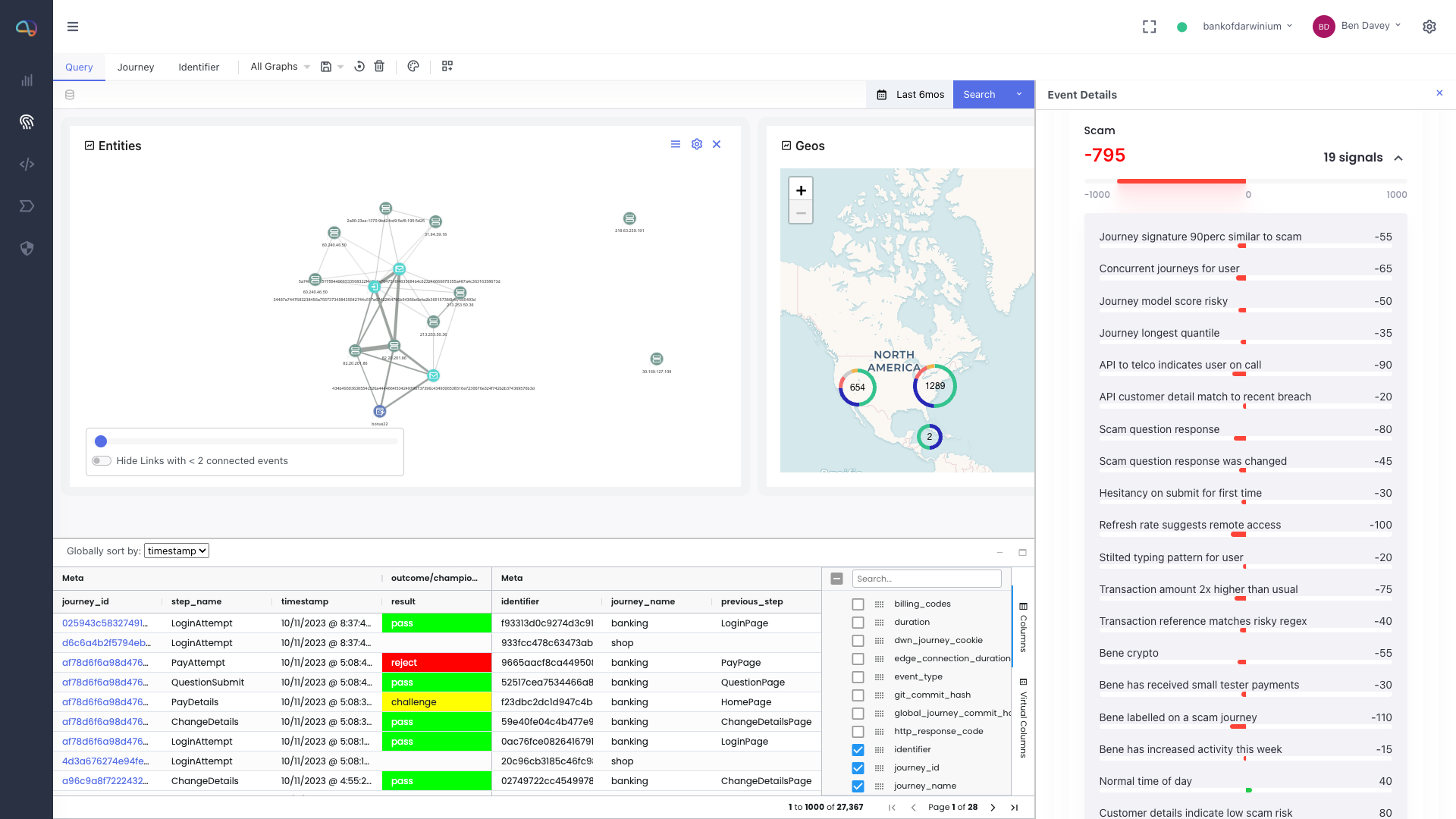
In contrast, Darwinium aims to collect more signals at the perimeter — long before a customer (or bot) enters a credit card number, for example. Ideally, Darwinium can understand the behavioral context of a user journey and allow downstream tools — and fraud teams — to take more tailored action based on the company’s bot score.
Join 10k+ tech and VC leaders for growth and connections at Disrupt 2025
Netflix, Box, a16z, ElevenLabs, Wayve, Hugging Face, Elad Gil, Vinod Khosla — just some of the 250+ heavy hitters leading 200+ sessions designed to deliver the insights that fuel startup growth and sharpen your edge. Don’t miss the 20th anniversary of TechCrunch, and a chance to learn from the top voices in tech. Grab your ticket before doors open to save up to $444.
Join 10k+ tech and VC leaders for growth and connections at Disrupt 2025
Netflix, Box, a16z, ElevenLabs, Wayve, Hugging Face, Elad Gil, Vinod Khosla — just some of the 250+ heavy hitters leading 200+ sessions designed to deliver the insights that fuel startup growth and sharpen your edge. Don’t miss a chance to learn from the top voices in tech. Grab your ticket before doors open to save up to $444.
One nifty aspect of Darwinium is that it places its service right there at the perimeter, too, integrating with content delivery networks like Cloudflare and AWS CloudFront. The service also integrates with other third-party tools to enrich its data.
“The Darwinium team has built something truly unique,” says Rick Lewis, general partner at USVP. “Darwinium offers a product that is both simple to deploy and effective at reducing fraud losses and reputational damage associated with the ever-more complex web of digital fraud. Darwinium is a game-changer, differentiated in a crowded market, offering the innovation that businesses are asking for to simplify their risk stack.”